
Майнинг-пул Foundry вышел в лидеры по хешрейту
18 ноября майнинговый пул американской компании Foundry вышел в лидеры по хешрейту. В моменте его доля в совокупном объеме вычислительных мощностей сети биткоина превысила 21%. Об этом сообщил генеральный директор Foundry Майк Кольер.
Big day for the Foundry USA Pool. Super proud of the team @FoundryServices . #1 BTC pool in the world. We set out to be a world-class pool for the publically traded miners. So glad to support their efforts and excited to see them grow their businesses. pic.twitter.com/CfKMETNnJA
— Mike Colyer (@colyermike) November 17, 2021
Кольер поделился скриншотом, согласно которому на Foundry приходится 21,4% совокупного хешрейта сети биткоина. В рейтинге крупнейших пулов отсутствует китайский Poolin, который приостанавливал часть операций на фоне репрессий властей, однако уже возобновил работу, разместив оборудование за рубежом.
Вероятно, он мог попасть в категорию unknown. Согласно сайту Poolin, хешрейт его биткоин-пула составляет 21,17 EH/s.
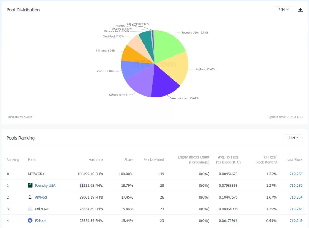
По данным BTC.com, на момент написания доля Foundry в совокупном хешрейте снизилась до 18,79% — вычислительная мощность пула оценивается в 31,23 EH/s. Вторую строчку рейтинга занимает AntPool (17,75%, 29 EH/s), третью — неидентифицированный майнер (15,44%, 25.65 EH/s).

В ноябре Foundry запустила ориентированный на институциональных клиентов сервис для стейкинга криптовалют на базе алгоритма Proof-of-Stake (PoS). Компания сотрудничает с такими учреждениями, как биржи, операторы цифровых кошельков, хедж-фонды и кастодианы.
(5/5) The opportunities that come with staking go on and on. We’re so excited to deep dive into any and all of these with you. Reach out to get the conversation started: https://t.co/U7ojskFt6L #foundrystaking
— Foundry (@FoundryServices) November 15, 2021
Согласно сайту Foundry Staking, сервис поддерживает 20 протоколов, включая Ethereum, Solana, Avalanche, Poligon и Polkadot.
Напомним, майнинговая компания Foundry входит в группу Digital Currency Group Барри Силберта, которую по итогам недавней частной продажи ценных бумаг оценили в $10 млрд.
Подписывайтесь на новости ForkLog в VK.
Рассылки ForkLog: держите руку на пульсе биткоин-индустрии!